User Guide

Your Complete Guide to the Straddle Dashboard

Everything you need to manage payments, track transactions, and keep your business running smoothly — all from one place.

15 min read
Updated February 2026
dashboard.straddle.com
1
Getting Started
Log in and find your way around
2
Dashboard Overview
Key metrics and navigation
3
Working with Payments
Track and manage every transaction
4
Managing Customers
View customer info and history
5
Funding & Settlements
Understand how money moves
6
Payment Returns
Handle returned payments and R29s
7
Account & Settings
Manage your team and preferences
8
Getting Help
Support contacts and resources
Section 1

Getting Started

The Straddle Dashboard is where you manage all of your payment activity. Here's how to log in and start exploring.

Logging In

Open your browser and go to dashboard.straddle.com. You can sign in with your email and password, or use one of the single sign-on options: Google, GitHub, LinkedIn, or Microsoft.

1
Visit the Dashboard
Navigate to dashboard.straddle.com in your web browser.
2
Enter Your Credentials
Type in your registered email and password, or click one of the SSO provider buttons (Google, Microsoft, etc.).
3
Land on Your Dashboard
After signing in, you'll see your dashboard homepage with key metrics, tools, and navigation options.
Straddle Dashboard login page
The Straddle Dashboard login page with email and single sign-on options
First Time Logging In?
Check your email for an invitation from Straddle. Click the link in the email to set up your account. If you don't see it, check your spam folder or contact your administrator.
Section 2

Dashboard Overview

Learn how the dashboard is organized so you can quickly find what you need.

Main Navigation

The main navigation menu sits on the left side of the screen and stays visible no matter where you are in the dashboard. Use it to jump between sections at any time.

Main navigation sidebar showing Welcome, Overview, Payments, Customers, and Funding links
Left navigation menu — always visible

Here's what each item in the navigation does:

Menu Item What It Does
Welcome Returns you to the main Welcome page with setup links and getting-started resources.
Overview Shows key metrics at a glance: recent accounts, customers, deposits, withdrawals, and any items that need your attention.
Payments View all payment transactions — search, filter, and drill into individual payment details.
Customers Browse and manage your customers, view their contact info, and see payment history.
Funding Track settlement batches — see when money is deposited to or withdrawn from your bank account.

Overview Page at a Glance

When you click Overview, you'll see a snapshot of your recent activity. This is your daily starting point to check if everything is running smoothly.

Metric What It Tells You
New Customers Recent customer registrations.
Deposits Total money paid out to your bank account (from collected payments).
Withdrawals Money pulled from your account (refunds, returned payments).
Gross Volume The total dollar amount of all transactions processed.
Total Transactions The total number of payments processed.
Success Rate The percentage of payments that completed successfully without returns or failures.

Sandbox vs. Production

The dashboard has two separate environments: Sandbox (for testing) and Production (for real transactions). You can switch between them using the toggle in the top-right area of the screen.

Sandbox toggle switch in the dashboard header
The Sandbox toggle in the header area
!
Watch for the Orange Banner
When Sandbox mode is on, a bright orange "Sandbox Mode On" banner appears at the top of every page and the toggle turns blue. This prevents confusion between test data and real transactions.
Dashboard with orange Sandbox Mode On banner visible at top
The orange "Sandbox Mode On" banner is clearly visible when you're in test mode
Section 3

Working with Payments

The Payments section is where you track every transaction — from the moment a charge is created through settlement and beyond.

Viewing Your Payments

1
Click "Payments" in the Left Navigation
This opens the payment list showing all your transactions.
2
Browse or Filter
Use the filters at the top to narrow down by status, date range, amount, or customer name.
3
Click a Payment to See Details
Click the payment amount in any row to open the full Payment Detail page.
Payments list page showing multiple transactions with statuses
The Payments list — click any payment amount to see full details

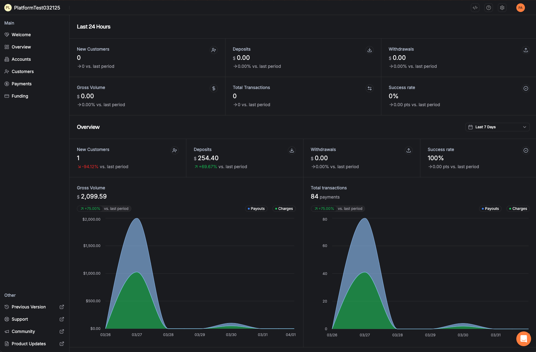
Payment Detail Page

The detail page gives you everything about a single payment in one place:

Section What You'll Find
Payment Details The amount, effective date, and which bank account the payment is linked to.
Customer Information The name and key details of the customer who made (or received) the payment.
Additional Information Any extra data attached to the payment, such as invoice numbers or reference IDs.
Payment Timeline A step-by-step breakdown showing exactly when each stage happened — think of it as a tracking number for your payment.
Payment detail page showing payment information, customer details, and timeline
Payment Detail page — the timeline at the bottom tracks every step of the payment's journey
Copy Any ID Instantly
See a small copy icon next to IDs on any detail page? Click it to copy the ID to your clipboard. This is helpful when contacting support — include the Payment ID so we can look it up immediately.

Understanding Payment Statuses

Every payment moves through a series of statuses. Here's what each one means in plain language:

Created
Scheduled
Pending
Paid
Status What It Means
Created The payment request has been received and recorded.
Scheduled The payment is queued up and waiting to be sent to the banking network.
Pending The payment has been submitted to the bank. It's now in the banking system being processed.
Paid The money has settled. The payment is complete.
Failed The payment was returned by the bank before the money was settled to you. No money changed hands.
Reversed The payment was returned by the bank after you already received the funds. The money will be deducted from the next day's deposit. If no money is in flight, your linked bank account will be debited. In either scenario, the reversal will be detailed in a funding event summary.
Cancelled The payment was voided before it reached Pending status. No money was moved.
i
Can I Cancel a Payment?
You can cancel a payment as long as it hasn't reached Pending status yet. Once the payment has been submitted to the banking network, it can no longer be cancelled. The cancel button will automatically disappear when it's too late.
Section 4

Managing Customers

The Customers section lets you view and manage the people or businesses who pay you. Find contact details, check verification status, and review payment history — all in one place.

Finding a Customer

1
Click "Customers" in the Left Navigation
This opens the customer list showing all your customers at a glance.
2
Search or Filter
Use the search bar or filters to find a specific customer by name, email, or other details.
3
Click a Customer's Name
Click the name on the far left of any row to open the Customer Detail page.
Customer list showing names, contact details, and transaction info
Customer list — click a customer's name to see full details

Customer Detail Page

The Customer Detail page is organized into three tabs, each showing different information:

Overview Tab

Your one-stop view of the customer. Includes contact information (email, phone), compliance/verification status, any additional data, and a list of the customer's Pay Keys (their stored payment methods).

Customer Overview tab showing contact info, compliance status, and Pay Keys
Customer Overview — contact details, compliance status, and Pay Keys at a glance

Identity Tab

Shows the results of identity verification checks in a simple, visual format. Green checkmarks mean checks passed. If anything needs attention, you'll see clear indicators. Click the arrow next to any section to expand the full details.

Customer Identity tab showing verification checks with pass/fail indicators
Identity tab — expand any section to see detailed verification results

Payments Tab

Lists every payment associated with this specific customer. You can see amounts, dates, and statuses at a glance. Click any payment amount to jump directly to its Payment Detail page.

Customer Payments tab showing transaction history with amounts and statuses
Customer Payments — full payment history for this customer
Section 5

Funding & Settlements

Funding events show you when money actually moves to and from your bank account. Each "event" is a batch of payments that settles together.

Viewing Funding Events

1
Click "Funding" in the Left Navigation
This shows all your settlement events — both money coming in (deposits) and money going out (withdrawals).
2
Click the Amount to See Details
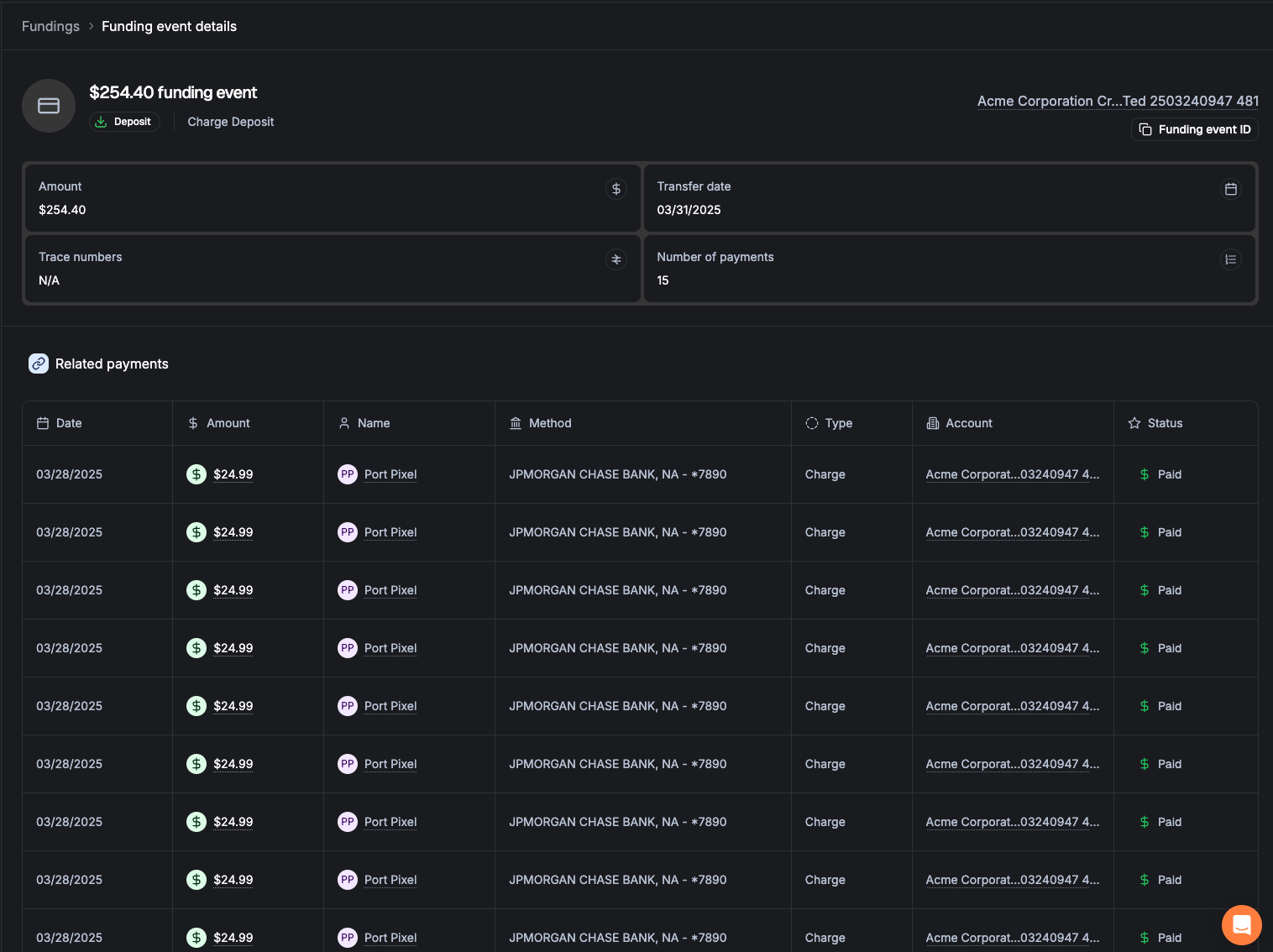
Click the amount on the far left of any funding event row to open the full detail page.
Funding event detail page showing amount, direction, and included payments
Funding Event Detail — see exactly which payments make up each deposit or withdrawal

Types of Funding Events

Type What It Means
Deposit Money sent to your bank account from customer payments you've collected.
Withdrawal Money pulled from your bank account (e.g., for refunds or reversed payments).
Charge Reversal A deduction for a payment that was returned after you were already paid.
Payout Return An outbound payment that failed and the money came back.

Reconciling with Your Bank Statement

Every funding event has a unique Funding ID that appears on your bank statement. This means you can match every deposit or withdrawal in your bank to a specific batch of payments in Straddle — no more mystery deposits.

Quick Reconciliation Tip
See a deposit on your bank statement? Copy the Funding ID from your statement, then search for it in the Funding section of the dashboard. You'll instantly see which payments were included.

When Does Money Settle?

Collected payments (charges) are batched daily, typically around 8:00 PM Eastern time. The batch is then sent to your bank overnight.

Outbound payments (payouts) are processed multiple times throughout the day and sent at the next available window.

Section 6

Payment Returns & R29 Handling

Sometimes a bank returns a payment. Here's what that means and what to do about it — especially for the most common return type, R29.

What Is an R29?

An R29 return means "Corporate Customer Advises Not Authorized." This is the most common return in business-to-business payments. It happens when a customer's bank requires them to pre-approve companies that can collect payments from their account (known as "positive pay").

The fix is simple: The customer needs to add Straddle's Company ID to their bank's approved list. Once they do, future payments will process without issue.

What Happens When a Payment Is Returned

1
The Bank Returns the Payment
The customer's bank sends back the payment with a return reason code (like R29).
2
The Pay Key Gets Blocked
To prevent repeated failed payments, the customer's payment method (Pay Key) is automatically blocked.
3
You See It on Your Dashboard
Blocked Pay Keys appear in the "Blocked Accounts" section of your Overview page.

Unblocking a Pay Key (R29)

For R29 returns, you can unblock the Pay Key yourself directly from the dashboard:

1
Go to the Blocked Pay Key
Find it in the Blocked Accounts section on the Overview page, or navigate to the customer's profile.
2
Review the Return Reason
Confirm the return code is R29 (Unauthorized). You'll also see Straddle's Company ID, which the customer may need to provide to their bank.
3
Click "Unblock"
Acknowledge the return and click the Unblock button. The Pay Key is reactivated immediately.
!
One Free Unblock Per Bank Account
You get one self-service unblock per customer bank account. If the same account receives another R29, you'll need to contact Straddle support and provide proof of authorization before it can be unblocked again.

Return Codes Quick Reference

Code Meaning Can I Unblock It?
R29 Corporate Not Authorized — customer's bank requires pre-approval Yes (once)
R10 Consumer Unauthorized — customer disputes the payment No — contact support
R02/R03/R04 Account Closed / No Account — bank account no longer valid No — account issue
R16 Account Frozen — account has been restricted by the bank No — contact support
Section 7

Account & Settings

Manage your company profile, team members, and personal account settings.

Settings Menu

Click the gear icon in the top-right area of the dashboard to access account-level settings:

Settings menu dropdown showing Company Profile, Accounts, and Team options
Settings menu — access via the gear icon
Option What It Does
Company Profile View your company's contact details and business settings.
Team Add, remove, and manage team members. Assign roles and permissions.

Your Personal Settings

Click your profile picture or initials in the top-right corner to access personal settings:

User settings menu showing account management and sign out options
Personal menu — manage your account or sign out

From here you can:

Managing Your Team

If you have an Admin role, you can invite new team members to the dashboard:

1
Go to Team (via the gear icon)
Open the Settings menu and click Team.
2
Click "Invite User"
Enter the person's email address.
3
Choose a Role
Select the appropriate role for the new user (see table below).
4
They'll Receive an Email
The invitee gets an email to set up their account. You can check on pending invites in the Invites tab.

User Roles Explained

Role What They Can Do
Admin Full access — manage users, view settings, change bank accounts, invite team members, and everything else.
Developer Access to technical features like API logs and webhooks. Cannot manage users or company profile.
Member Day-to-day access — view business info, manage payments, unblock Pay Keys. Cannot invite users.

Bank Account Management

If you need to add or change a bank account (for receiving deposits, making payouts, or paying fees), you can do it directly in the dashboard:

1
Navigate to Your Account's Bank Accounts Section
In your account details, find the "Bank Accounts" area.
2
Click "Add Bank Account"
Enter your bank details: business name (as shown on the bank account), routing number, account number, and purpose.
3
Verification
The account is verified automatically in most cases (within minutes). If additional review is needed, the Straddle team will follow up within 24 hours.
i
Who Can Change Bank Accounts?
For security, only users with the Admin role or those linked to a business representative can make bank account changes. This protects your business from unauthorized changes.
Section 8

Getting Help

Have a question or need assistance? Here's how to reach the right people.

Contact Straddle Support

General Support
help@straddle.com
For tickets, questions, and general inquiries
New Merchant Setup
onboarding@straddle.com
For new merchant applications and onboarding
Compliance & Unblocking
compliance@straddle.com
For proof-of-authorization requests and compliance matters
Help Documentation
help.straddle.com
Browse articles, FAQs, and detailed how-to guides

When to Contact Straddle vs. Others

I Need Help With… Contact
Payment status or reconciliation Straddle Support
Bank account issues Straddle Support
R29 / unblocking Pay Keys Straddle Support (or self-service in dashboard)
ConnectBooster integration Your Kaseya / ConnectBooster team
Speed Up Your Support Request
When contacting support, include the relevant ID (Payment ID, Funding ID, or Account ID). You can copy any ID directly from the dashboard using the copy button next to it. This helps us find your information immediately.

Helpful Links

Resource Where to Find It
Dashboard dashboard.straddle.com
Help Center help.straddle.com
API Documentation docs.straddle.com
Quick Reference

Common Tasks at a Glance

I Want To… Here's How
Find a payment Go to Payments → Use filters (amount, ID, customer, date range)
Check payment status Click the payment → View the timeline at the bottom of the page
Get a trace number Open a payment → Look in the "Trace Numbers" section
Unblock an R29 Go to Overview (blocked accounts) or the Pay Key → Click Unblock
Add a bank account Go to your Account → Bank AccountsAdd
Invite a team member Settings (gear icon) → TeamInvite User
View a settlement Go to Funding → Click the funding event amount
Copy a resource ID Click the copy icon next to any ID field on a detail page
Switch to Sandbox Use the toggle in the top-right area of the dashboard